18901593555

公司动态

Company Dynamics

了解我们的最新资讯动态

如何建设高质量档案数据集——以永康市档案馆五金专题数据库为例

        

一、背景

在国家档案局“十五五"规划明确提出建设面向人工智能的高质量档案数据集已成为档案数字化转型的核心任务。高质量数据集的建设并非简单的文档数字化,而是需要通过语义工程、知识抽取、数据建模等技术手段,将分散的档案资源转化为结构化、关联化、可计算的数据资产,最终支撑智能问答、专题研究、资政决策等应用场景。

具体而言,高质量档案数据集建设应遵循"采集-处理-建模-应用"四步路径:首先,对多源异构档案进行统一采集与标准化处理;其次,运用自然语言处理技术提取事件、实体与关系;再次,构建专题数据库与知识图谱,实现跨文档的知识关联;最后,通过可视化分析呈现数据的时空分布、发展趋势与内在规律,形成可直接服务于业务决策的数据产品。

二、永康市档案馆五金专题数据库

永康作为中国五金之都,五金产业档案散见于档案馆、博览会组委会、行业协会等多个机构,涵盖博览会资料、交易数据、企业信息、政策文件等多种类型。传统档案管理方式难以实现跨年度、跨类型的数据整合,更无法支撑深度的产业分析与决策支持。

通过闻道知识智能管理平台的专题数据库模块,我们对永康五金博览会档案(1994-2024年)进行了系统性挖掘与可视化呈现,取得了以下成果:



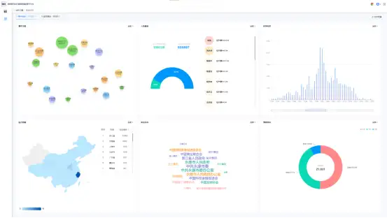
数据挖掘数据展示页



1. 博览会概览数据(首页)




时间跨度:1994年—2024年(30年发展历程)

参与度情况:历届参会人数、外贸人数、专业观众、网站访问量总和统计

经济效益:历届交易总额及同比增长率、历届出口总额及同比增长率

企业参展情况:参展企业总量统计,第8届浙江省参展企业占比及成交额占比分析

举办情况:历届博览会主题、时间、地点、举办单位及承办单位完整记录

举办地点:地图可视化标注博览会举办地点


2. 经济效益深度分析




通过首页经济效益模块进入详情页,以柱状图直观呈现:

横轴:届别(历届博览会)

纵轴:交易额(亿元)/出口额(亿美元)

清晰展示永康五金产业30年经济发展轨迹与增长趋势


3. 参会人数多维统计




左侧饼图:分类统计外贸人员、专业观众、普通观众数量分布

右侧柱状图:呈现参与人数排名前6的届别及具体人数

多维度反映博览会影响力与国际化程度


4. 参会企业全景分析




左侧图表:参展产品分类统计,展示每个类别下的具体产品名称

右侧柱状图:历届参与企业数量变化趋势

折线图:企业数量同比增长率,反映产业活跃度


5. 举办情况智能检索




组合筛选:支持按届别、基本信息、开幕式、参会企业、方案、五金产品、合作协议等多维度检索

来源追溯:鼠标悬停可查看数据来源于哪个档号

档号复制:支持一键复制档号,便于原始档案调阅


联著产品核心服务能力:

专题数据库构建:支持按主题、产业、机构等维度构建专题库

数据挖掘与语义工程:自动抽取事件、实体、关系,构建知识图谱

多维度可视化分析:柱状图、饼图、折线图、地图等多种图表呈现

智能检索与溯源:组合检索+数据来源追溯,确保数据可信度

档案智能开放审核:支撑档案开放审核的全流程管理


三、权威背书,夯实AI技术硬实力

国家标准支撑

本产品严格遵循档案行业相关国家标准,确保数据处理的规范性与权威性。

  • 技术根植于中文语义结构化国家标准,能精准理解政策、报告、企业知识等复杂文本。


《中文新闻语义结构化标注》国家标准



信通院测评认证

平台通过中国信息通信研究院测评,获得政务类四级认证,标志着产品在数据安全、处理能力、系统稳定性等方面达到行业领先水平。

  • 生成的数据集通过信通院四级认证,模型效果经权威验证。


人工智能数据集质量评估证书(4级)




如需了解更多关于高质量档案数据集建设方案或预约产品演示

洽谈专线:林先生 18901593555



返回顶部
返回底部